Systém řízení závodu na výrobu sladu v Hodonicích
Popis reference
- Země: Česká republika
- Název akce: Kompletní systém řízení a vizualizace závodu na výrobu sladu
- Realizace: PROTECO s.r.o.
- Rok realizace: 2009
- Řídicí systém: 4x PLC Tecomat TC700
- Programové vybavení: 2x Reliance 4 Runtime Control Server 10.000 datových bodů, 2x Reliance 4 Runtime Control 10.000 datových bodů, 1x Reliance 4 Runtime View 10.000 datových bodů
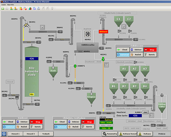
Sladovna Hodonice se nachází v tradiční zemědělské oblasti jižní Moravy u města Znojma v blízkosti státní hranice s Rakouskem. Během rozsáhlé rekonstrukce byla provedena implementace nového řídicího systému, který ovládá a monitoruje celý provoz sladovny. Pro účely spolehlivé vizualizace byl použit systém Reliance 4. Celou zakázku realizovala pardubická firma PROTECO s.r.o.
Celou referenci si můžete přečíst na serveru www.reliance.cz.




